Система мониторинга и аналитики ВКС-серверов — TrueConf Monitor

Коллеги, рады представить TrueConf Monitor — мощную систему мониторинга и аналитики для TrueConf Server и TrueConf Enterprise. Это решение позволяет администраторам и ИТ-командам не просто наблюдать за работой системы, но и глубоко анализировать нагрузку, качество соединений и динамику конференций, чтобы быстро реагировать на проблемы и оптимизировать ресурсы.
Мы также провели вебинар, на котором подробно рассказали о функционале TrueConf Monitor
Мониторинг ВКС-сервера
Система мониторинга TrueConf Monitor позволяет в режиме реального времени отслеживать число активных конференций и пользователей, а также оценить общую нагрузку на сервер. На панели вы увидите не только количество текущих сессий, но и динамику подключений. Все данные представлены в виде удобных графиков, которые можно развернуть и при желании выбрать период отображения, что позволяет детально проанализировать работу сервера на протяжении более длительного периода времени.
TrueConf Monitor также можно подключить к нескольким ВКС-серверам или к корпоративной системе TrueConf Enterprise, в таком случае на главной странице будет отображаться общая статистика по всем серверам или узлам с возможностью детально изучить работу каждого из них.
Мониторинг серверных ресурсов
TrueConf Monitor собирает и визуализирует системные метрики сервера: загрузка процессора, использование оперативной памяти, активность операций ввода-вывода, а также сетевой трафик на входящем и исходящем канале. Кроме того, можно провести детальный анализ работы серверного «железа» и определить «узкие места», которые в том числе могут являться причинами возникновения проблем в работе видеоконференцсвязи и других модулей TrueConf Server.
Подробный анализ конференций
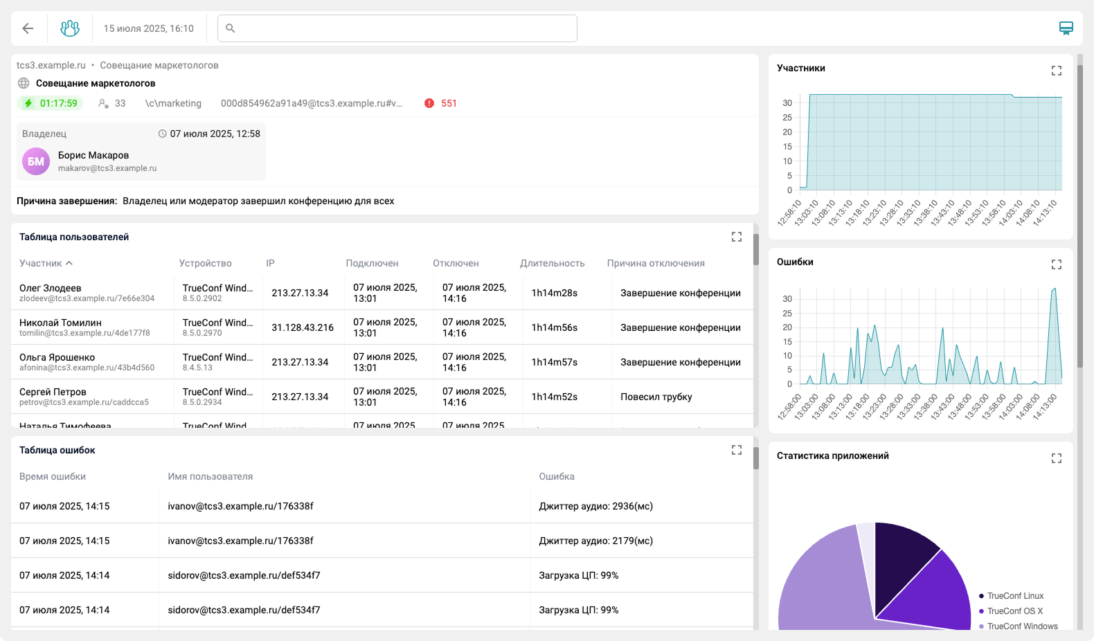
Помимо общей статистики, система мониторинга позволяет отслеживать проблемы внутри каждой отдельно взятой активной или уже прошедшей конференции. Тут отображается общая информация о подключившихся пользователях, а также важные для траблшутинга параметры, такие как причина отключения и общая статистика ошибок. Таким образом можно определить, кто из участников испытывает проблемы в конференции и детально изучить статистику.
Для уже прошедших конференций можно также посмотреть и причину их завершения.
Детали по каждому участнику
При возникновении проблем у участника конференции, можно и выявить их причины: входящий и исходящий битрейт для аудио и видео, отклонение и задержку видео/аудиопотока (джиттер), пропускную способность, количество пакетов в очереди на отправку, загрузку ЦП на компьютере пользователя и даже способ подключения к конференции. Это помогает определить, связана ли проблема с работой ВКС-сервера или же она на стороне участника.
Ознакомиться с полным списком возможностей можно в документации, а со списком изменений в журнале изменений.
Ответы на вопросы
Какие есть преимущества у TrueConf Monitor в сравнении с аналогичными решениями?
TrueConf Monitor разработан исключительно для TrueConf Server и учитывает специфику нашей инфраструктуры. Система умеет разбирать логи нашей ВКС-платформы, предоставляя детальную информацию о проблемах в конференциях (высокий джиттер, задержки пакетов, отключение пользователей). Помимо этого, система мониторинга может брать дополнительную информацию из базы данных, обеспечивая более полную картину происходящего.
TrueConf Monitor является отдельным приложением? Какие операционные системы поддерживаются?
Первая версия будет доступна для устройств под управлением Astra Linux 1.7, Debian 11 и Debian 12. Позже появятся дистрибутивы для других ОС. Веб-интерфейс доступен в браузере на любой ОС.
Будут ли в TrueConf Monitor разделены права доступа к сервису, как в TrueConf Server?
В данном функционале нет необходимости, в связи с тем что система мониторинга не использует персональные данные пользователей, в том числе и сообщения пользователей в чатах.
Если данные берутся с TrueConf Server, то наблюдается ли задержка в их получении?
Задержка составляет не более 30 секунд.
Отслеживается ли статистика по SIP-подключениям?
Да, в TrueConf Monitor отслеживаются все типы подключений.
Можно ли одновременно просматривать статистику конкретной конференции и общую статистику работы TrueConf Server?
Да, вы можете открыть несколько вкладок в браузере — в одной будет информация по состоянию TrueConf Server, а во второй интересующая вас конференция.
Как долго хранятся полученные данные?
Время хранения настраивается, по умолчанию — 10 дней.
Можно ли хранить собранные логи в той же базе, которую использует TrueConf Server?
Это делать нежелательно, в таком случае база TrueConf Server может быть перегружена большим количеством запросов.
Можно ли мониторить другие ВКС-сервера Труконф, которые подключены по федерации?
Информация будет собираться с тех ВКС-серверов, которые подключены к системе TrueConf Monitor.
Если в конференции кто-то начнет заикаться или зависнет, как администратору выявить возможные причины?
При задержке аудио- или видеопотока от пользователя необходимо обратить внимание на соответствующие джиттеры, исходящие от него. Если заикания и зависания наблюдает сам пользователь, то следует отследить задержки — по ним можно будет увидеть неравномерность в доставке пакетов, либо же проблема может быть в оконечном устройстве.
Можно ли получить TrueConf Monitor для бета-тестирования?
Да, обратитесь с запросом к вашему менеджеру.
Как будет лицензироваться данное решение и какая у него предполагаемая стоимость?
Стоимость лицензии будет зависеть от количества подключаемых ВКС-серверов.
С какими сетевыми проблемами чаще всего сталкиваются пользователи?
Чаще всего наблюдается появление «бутылочного горлышка» на пути от клиентского приложения до TrueConf Server, в связи с чем входящий канал у пользователя проседает. Это приводит к низкому FPS и зависанию аудио- и видеопотока.
Будут ли добавлены примечания о значении каждого из параметров?
Да, в ближайшее время будет добавлено краткое пояснение по каждому параметру. Помимо этого, к релизу продукта будет подготовлена подробная документация с описанием всех параметров, что поможет администраторам в работе с новым решением.
Предусмотрены ли мониторинг состояния отказоустойчивых кластеров и уведомления при переключении на резервный кластер?
На данный момент нет, но в будущем планируем добавить такую возможность.
Планируется ли отображение подробной информации об участнике конференции (IP-адрес, устройство микрофона, камера, тип подключения)?
Планируем реализовать такой функционал в будущих версиях.
Отображает ли TrueConf Monitor информацию о том, включена или отключена камера или микрофон у участника конференции, демонстрирует ли он контент?
На данный момент нет, но в будущих релизах эта информация будет отображаться.
Есть ли возможность сформировать общий отчёт по конференции с выгрузкой по ошибкам?
Раздел статистики по ошибкам в процессе спецификации. В будущих релизах планируем добавить и возможность выгрузки отчёта.
Появится ли возможность авторизации в веб-интерфейсе с помощью LDAP?
На данный момент этот функционал находится в разработке.
Можно ли мониторить TrueConf MCU?
На данный момент мы не рассматривали подключение TrueConf MCU к системе мониторинга, так как это решение имеет встроенный раздел с возможностью детального отслеживания состояния ВКС-сервера и конференций.
Будет ли поддержка мониторинга периферии?
В ближайших планах данного функционала нет.
Появится ли возможность отправлять уведомления из TrueConf Monitor на сторонние сервисы?
В будущих версиях планируем добавить отправку оповещений на почту, клиентские приложения TrueConf или в Telegram.














Следите за нами в соц. сетях